深入探索Oracle 回表原理、影响与优化技巧
点击关注“晓彬聊数据“重磅干货第一时间送达 什么是回表 当对一个列创建索引之后,索引会包含该列的键值以及键值对应行所在的rowid。通过索引中记录的rowid访问表中的数据就叫回表。执行计划中...
872. 叶子相似的树
872. 叶子相似的树https://leetcode.cn/problems/leaf-similar-trees/ 难度简单188 请考虑一棵二叉树上所有的叶子,这些叶子的值按从左到右的顺序排列形成一个 叶值序列 。 举个例子,如上图...
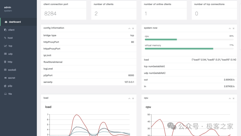
一款轻量级、高性能、功能强大的内网穿透代理服务器
戳上方蓝字“极客之家”关注! nps 是一款轻量级、高性能、功能强大的内网穿透代理服务器。 目前支持 tcp、udp 流量转发,可支持任何 tcp、udp 上层协议(访问内网网站、本地支付接口调试、ssh ...
551. 学生出勤记录 I
https://leetcode-cn.com/problems/student-attendance-record-i/ 难度简单97收藏分享切换为英文接收动态反馈 给你一个字符串 s 表示一个学生的出勤记录,其中的每个字符用来标记当天的出勤情...
51-【springboot+easypoi】实现大数据量excel导出
一、前言 二.代码实现逻辑 三.总结 一、前言 环境:SpringBoot 2.1.5.RELEASE 需求:利用springboot+easypoi实现大数据量的导出excel 二.代码实现逻辑 @RequestMapping('export') publ...










